
This post is maintained by Bytebase, an open-source database Management Software. We update the post every year.
| Update History | Comment |
|---|---|
| 2025/03/14 | Initial version. |
| 2025/05/28 | Add Devtron. |
| 2026/01/19 | Update for 2026. |
What are the criteria?
When evaluating free and open-source Kubernetes dashboard solutions, several key criteria are essential to consider:
- Open Source: The software should be freely available and modifiable, allowing for community contributions and transparency.
- Free: The software should be free to use, modify, and distribute.

Kubernetes Dashboard

Kubernetes Dashboard (repo) is the official web-based UI for Kubernetes clusters. It allows users to manage applications running in the cluster and troubleshoot them, as well as manage the cluster itself.
Key Features
- Cluster Overview: Displays an overview of cluster health, workloads, and resources.
- Workload Management: Create, update, and delete Kubernetes objects such as Deployments, StatefulSets, and Jobs.
- Pod & Container Monitoring: View logs, resource consumption, and running status of individual pods.
- Service & Networking Control: Manage Services, Ingress, and Network Policies.
- Storage Management: View and manage Persistent Volumes (PVs) and Persistent Volume Claims (PVCs).
- Role-Based Access Control (RBAC): Supports authentication and access control using Kubernetes RBAC.
Headlamp

Headlamp (repo) an easy-to-use and extensible Kubernetes web UI, which can also be used as a desktop app. It's developed by Kinvolk (now part of Microsoft). It's a Cloud Native Computing Foundation (CNCF) Sandbox project.
Headlamp was created to blend the traditional feature set of other web UIs/dashboards (i.e., to list and view resources) with added functionality.
Key Features
- Vendor-independent / generic Kubernetes UI
- Works in-cluster, or locally as a desktop app
- Multi-cluster
- Extensible through plugins
- UI controls reflecting user roles (no deletion/update if not allowed)
- Clean & modern UI
- Cancellable creation/update/deletion operations
- Logs, exec, and resource editor with documentation
- Read-write / interactive (actions based on permissions)
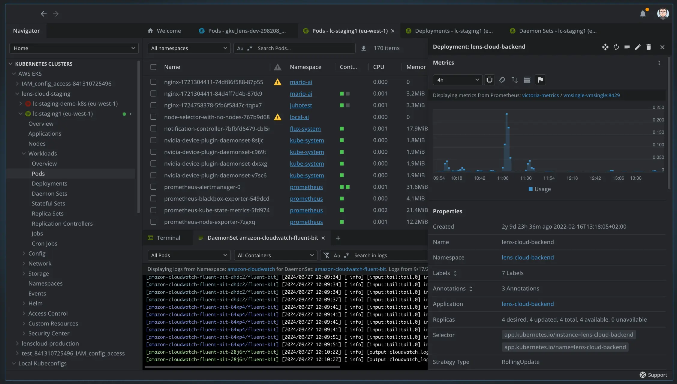
Lens

Designed for Developers and DevOps Engineers, Lens (repo) provides an intuitive context-aware UI.
Lens Desktop was originally an open-source Kubernetes IDE, but the open-source version has been retired and is no longer actively maintained. The Lens Desktop product is now developed and maintained by Mirantis, and contributions to Lens are now made via the Lens Extension API rather than direct modifications to the core product.
Key Features
- Multi-Cluster Management: Easily manage multiple Kubernetes clusters.
- Real-Time Monitoring: Built-in Prometheus for live CPU, memory, and network metrics.
- Integrated Terminal: Direct kubectl access with auto-complete.
- Workload & Resource Management: View and control pods, deployments, and services.
- Helm Chart Support: Install and manage Helm applications.
- RBAC & Security Insights: Manage access roles and detect security issues.
- Lens Extensions API: Customize with plugins and integrations.
- Desktop App: Available for Windows, macOS, and Linux.
- Event Alerts & Troubleshooting: Get real-time alerts and logs for debugging.
Rancher

Rancher (repo) is an open source container management platform built for organizations that deploy containers in production. Rancher makes it easy to run Kubernetes everywhere, meet IT requirements, and empower DevOps teams
Rancher was developed by Rancher Labs, founded in 2014, to simplify Kubernetes management. In December 2020, it was acquired by SUSE, which continues to develop and support it as an open-source solution for multi-cluster, cloud-native, and edge Kubernetes management.
Key Features
- Multi-Cluster Management: Centrally manage Kubernetes clusters across cloud, on-prem, and edge.
- Cluster Provisioning: Deploy Kubernetes clusters on AWS, Azure, Google Cloud, and bare metal.
- RBAC & Security: Centralized Role-Based Access Control (RBAC) and security policies.
- Built-in Monitoring & Logging: Integrated Prometheus, Grafana, and Fluentd for insights.
- Application Deployment: Manage workloads using Helm charts, Rancher Apps, and GitOps.
- CIS Benchmarking: Automate security scans and compliance checks.
- Rancher Fleet: GitOps-based multi-cluster application management.
- Edge Kubernetes Support: Manage lightweight Kubernetes (K3s) for edge computing.
KubeSphere

KubeSphere (repo) is a distributed operating system for cloud-native application management, using Kubernetes as its kernel. It provides a plug-and-play architecture, allowing third-party applications to be seamlessly integrated into its ecosystem. KubeSphere is also a multi-tenant container platform with full-stack automated IT operation and streamlined DevOps workflows.
Key Features
- đ§Š Extensible Architecture â Plugin-based and customizable.
- đ¸ Cluster Provisioning â Deploy on any infrastructure, including air-gapped setups.
- đ Multi-Cluster Management â Centralized control for multiple Kubernetes clusters.
- đ¤ DevOps & GitOps â Built-in Argo CD, Jenkins, and CI/CD pipelines.
- đ Observability â Integrated monitoring, logging, alerts, and auditing.
- đ Service Mesh â Istio-based traffic control and microservices visualization.
- đģ App Store â One-click Helm-based app deployment.
- đĄ Edge Computing â Manage applications on edge devices with KubeEdge.
- đ Storage & Networking â Supports Ceph, NFS, OpenELB, Calico, Flannel, Kube-OVN.
- đĸ Multi-Tenancy & RBAC â Secure workspaces with fine-grained access control.
- đ§ GPU Workload Scheduling â GUI-based GPU management and monitoring.
K9s

K9s (repo) provides a terminal UI (TUI) to interact with your Kubernetes clusters. The aim of this project is to make it easier to navigate, observe and manage your applications in the wild. K9s continually watches Kubernetes for changes and offers subsequent commands to interact with your observed resources.
Key Features
- Terminal-Based UI â Fast and lightweight, runs entirely in the command line.
- Real-Time Monitoring â Auto-refreshing view of pods, deployments, and resources.
- Context-Aware Navigation â Quickly switch between namespaces and cluster resources.
- Built-in Log Viewer â Live pod logs with filtering and search capabilities.
- Hotkeys & Shortcuts â Streamlined workflows for quick actions and debugging.
- YAML Editing & Execution â Modify Kubernetes resources without leaving the terminal.
- Resource Metrics â View CPU, memory, and network usage directly in the UI.
- RBAC & Security Insights â Manage user permissions and policies.
- Plugin Support â Extend K9s functionality with custom plugins.
- Works with Any Kubernetes Distribution â Compatible with K3s, AKS, EKS, GKE, and more.
Devtron

Devtron (repo) is an open-source, Kubernetes-native DevOps platform that gives teams a complete web dashboard for building, deploying, observing and securing their cloud-native applications. By unifying CI/CD, GitOps, observability and security in a single interface, Devtron removes the operational toil of stitching together disparate tools and lets developers focus on shipping reliable code.
Key Features
- Web-Based Kubernetes Dashboard â Visual, single-pane interface that replaces complex
kubectlcommands and surfaces cluster state, workloads and health at a glance. - End-to-End CI/CD & GitOps â Drag-and-drop pipelines with declarative GitOps synchronisation enable automated, auditable releases from commit to production.
- Multi-Cluster Visibility â Manage and deploy workloads across multiple clusters and clouds from one console, with aggregated views of nodes, namespaces and services.
- AI-Driven Troubleshooting â Built-in AI analyses pod and application errors to suggest fixes and cut mean-time-to-resolution.
- Progressive Delivery Strategies â One-click canary, blue-green and rolling updates powered by Flagger and Istio to deploy changes safely.
- Integrated DevSecOps â Automated image, code and manifest scanning with policy gates to stop insecure builds before they ship.
- Helm & Chart Hub â Browse, customise and deploy Helm charts, with version management and diffing directly in the console.
- Real-Time Metrics & Logs â Stream application logs and view CPU, memory and network metrics without leaving the dashboard.
- Fine-Grained RBAC & SSO â Integrates with enterprise identity providers and lets admins define role-based permissions at namespace or resource level.
- Extensible Ecosystem â Hooks and integrations connect Devtron with popular tools across the SDLC for cost insights, tracing, alerting and more.

